في عالم التسويق الرقمي المتنامي، أصبحت محركات البحث الأداة الأساسية للوصول إلى المعلومات والمنتجات والخدمات. عندما يقوم المستخدمون بالبحث عن موضوعات معينة، يعتمدون على محركات البحث مثل جوجل للعثور على المحتوى الأكثر صلة وفاعلية. هنا يأتي دور البحث عن الكلمات الرئيسية كجزء لا يتجزأ من استراتيجية تحسين محركات البحث (SEO)، حيث يعتبر تحديد الكلمات والعبارات التي يستخدمها جمهورك المستهدف في عمليات البحث أمرًا حاسمًا لنجاح موقعك أو مدونتك.
في هذا السياق، لا تقتصر أهمية الكلمات الرئيسية على زيادة حركة المرور إلى موقعك فحسب، بل تتجاوز ذلك إلى تحقيق أهداف عملك التجارية، سواء كانت زيادة المبيعات، أو تحسين التفاعل مع العملاء، أو تعزيز الوعي بالعلامة التجارية. من خلال التركيز على الكلمات ذات الذيل الطويل والتحليل الدقيق لسلوك الجمهور وتوجهات السوق، يمكنك تطوير استراتيجية SEO فعّالة تحقق نتائج ملموسة.
في هذا الدليل، سنستعرض كيف يمكن للبحث عن الكلمات الرئيسية أن يحدث فرقًا كبيرًا في ترتيب موقعك على الإنترنت ويعزز من قدرتك على الوصول إلى جمهورك المستهدف. سنقدم لك خطوات عملية وأدوات فعالة لاختيار الكلمات الرئيسية المثلى، وكيفية دمجها في محتواك بشكل يجعل موقعك يظهر في مقدمة نتائج البحث. انضم إلينا في هذا الدليل الشامل حول كيفية البحث عن الكلمات الرئيسية بفعالية وفق أحدث التوجهات في SEO لهذا العام، واكتشف كيف يمكنك تحسين محركات البحث لتحقيق نجاح استثنائي في السوق الرقمي.
يصف هذا الدليل العملية خطوة بخطوة لتوليد أفكار الكلمات الرئيسية واختيار الفكرة ذات الترتيب الأعلى المحتمل. إذا اتبعت هذه الخطوات، فسوف ينتهي بك الأمر بقائمة من المصطلحات المربحة المخصصة لصفحاتك وتفهم حركة المرور التي ستجلبها هذه الكلمات الرئيسية. لكن دعنا نضع الأساسيات أولاً.
فهم أهمية البحث عن الكلمات الرئيسية
الكلمات الرئيسية هي العبارات التي يستخدمها الأشخاص عند البحث عن المعلومات على الإنترنت. إذا تم اختيار هذه الكلمات بعناية وتكاملها في المحتوى بشكل صحيح، فإنها ستساعد في جذب الزوار المناسبين إلى موقعك. لذلك، فإن البحث عن الكلمات الرئيسية لا يتعلق فقط باختيار الكلمات الأكثر شعبية، بل أيضًا بفهم نية المستخدم وراء تلك العبارات.
خطوات البحث عن الكلمات الرئيسية
1. تحديد أهدافك
قبل البدء في البحث عن الكلمات الرئيسية، عليك تحديد أهدافك التجارية وما تريد تحقيقه من خلال SEO. هل ترغب في زيادة المبيعات؟ جذب المزيد من الزوار إلى مدونتك؟ بناء الوعي بعلامتك التجارية؟ تحديد الأهداف سيساعدك في اختيار الكلمات المناسبة.
2. فهم جمهورك
لتحقيق النجاح في SEO، عليك أن تعرف من هو جمهورك المستهدف وما هي احتياجاته. يمكنك استخدام أدوات مثل Google Analytics و Facebook Insights للحصول على بيانات ديموغرافية وسلوكية تساعدك في فهم الجمهور بشكل أفضل.
3. استخدام أدوات البحث عن الكلمات الرئيسية
هناك العديد من الأدوات المتاحة التي يمكنها مساعدتك في العثور على الكلمات الرئيسية المناسبة، مثل Google Keyword Planner و SEMrush و Ahrefs. تتيح لك هذه الأدوات معرفة حجم البحث الشهري للكلمات، ومستوى المنافسة، والأفكار المتعلقة بالكلمات الرئيسية الأخرى.
4. تحليل المنافسين
من المهم أن تعرف ما الكلمات الرئيسية التي يستخدمها منافسوك. يمكنك استخدام أدوات مثل SEMrush لتحليل المواقع المنافسة ومعرفة الكلمات التي تجذب الزوار إليهم. هذا يمكن أن يعطيك أفكارًا جديدة ويساعدك في تحديد الفرص التي قد يكون منافسوك قد غفلوا عنها.
5. تحديد الكلمات ذات الذيل الطويل
الكلمات ذات الذيل الطويل هي عبارات بحث أطول وأكثر تحديدًا، وغالبًا ما تكون أقل تنافسية من الكلمات العامة. على الرغم من أن حجم البحث عنها قد يكون أقل، إلا أنها تستهدف جمهورًا أكثر تخصصًا ويمكن أن تؤدي إلى معدلات تحويل أعلى.
6. تحديث الكلمات الرئيسية بانتظام
نظرًا لتغير اتجاهات البحث باستمرار، يجب عليك مراجعة وتحديث قائمة الكلمات الرئيسية الخاصة بك بانتظام. استخدم أدوات التحليل لمراقبة أداء الكلمات وتحسين استراتيجيتك بناءً على البيانات الجديدة.
تنفيذ الكلمات الرئيسية في المحتوى
1. استخدام الكلمات بشكل طبيعي
من المهم إدماج الكلمات الرئيسية في المحتوى بطريقة طبيعية وغير متكلفة. تأكد من أن المحتوى يظل سهل القراءة وذو جودة عالية، حيث أن الإفراط في استخدام الكلمات الرئيسية قد يؤدي إلى تأثير سلبي على ترتيبك في محركات البحث.
2. تحسين العناوين والوصف التعريفي
يجب أن تحتوي عناوين المقالات والوصف التعريفي (meta description) على الكلمات الرئيسية الأساسية. هذه العناصر هي ما يظهر للمستخدمين في نتائج البحث، ولذا يجب أن تكون جذابة وتحتوي على الكلمات التي تريد أن تستهدفها.
3. استخدام الكلمات في الروابط الداخلية
تعد الروابط الداخلية جزءًا مهمًا من تحسين محركات البحث. حاول إدماج الكلمات الرئيسية في الروابط الداخلية بين الصفحات المختلفة لموقعك، مما يساعد في تحسين ترتيب صفحاتك ويجعل التنقل أكثر سلاسة للمستخدمين.
مراقبة وتحليل الأداء
بعد تنفيذ استراتيجيتك للكلمات الرئيسية، من الضروري مراقبة وتحليل الأداء باستخدام أدوات مثل Google Analytics. راقب معدلات الزيارة، ومعدلات التحويل، وتفاعلات المستخدمين مع المحتوى. استخدم هذه البيانات لتحديد ما إذا كانت الكلمات الرئيسية المختارة تحقق الأهداف المحددة أم لا، وقم بتعديل استراتيجيتك بناءً على النتائج.
ما هو البحث عن الكلمات المفتاحية؟
يتضمن البحث عن الكلمات الرئيسية العثور على العديد من الاستعلامات التي يدخلها الأشخاص في محركات البحث. إنه مصمم لفهم احتياجات الأشخاص والمساعدة في تكييف محتوى الموقع مع توقعاتهم. الكلمات الرئيسية الصحيحة لديها القدرة على توليد نمو حركة مرور قابل للقياس إذا تم اختيارها وتنفيذها بشكل صحيح حركة المرور على الموقع. لذلك، بدون مبالغة، يمكننا القول أن البحث عن الكلمات الرئيسية هو حجر الزاوية في تحسين محركات البحث.
كيف تقوم بالبحث عن الكلمات المفتاحية؟
يجب أن يتماشى البحث عن الكلمات الرئيسية مع إستراتيجية وأهداف تحسين محركات البحث. قبل البدء في البحث عن الكلمات الرئيسية، راجع ملف تعريف موقع الويب الخاص بك لتقييم نقاط القوة والضعف فيه.
اعتمادًا على سلطة موقع الويب الخاص بك، وجودة المحتوى الخاص بك، والمشهد التنافسي في مجالك، يتطلب تحسين صفحاتك جهودًا مختلفة. ضع في اعتبارك جمهورك المستهدف: يجب أن تركز على القيمة التي يجلبها موقعك للمستخدمين وكيف يلبي أهداف البحث الخاصة بهم.
عندما تفعل ذلك، فإن البحث عن الكلمات الرئيسية هو في الأساس عملية من ثلاثة أجزاء. أولاً، تقوم بتوليد أكبر عدد ممكن من أفكار الكلمات الرئيسية. ثانيًا، يقوم بتصفية مصطلحات البحث لإزالة الكلمات المجنونة جدًا أو غير الملائمة أو التي يصعب تنفيذها. أخيرا، لديك الأولوية بالنسبة للكلمات الأساسية المتبقية، راجع الكلمة الأساسية التي يجب تنفيذها أولاً. لتسهيل متابعة هذه العملية، قمنا بتقسيم كل جزء إلى خطوات أصغر، لكن المعلومات الأساسية تظل كما هي - الإنشاء والتصفية وتحديد الأولويات.
الخطوة الأولى: إنشاء قائمة الكلمات الرئيسية
الكلمات الرئيسية للبذور هي أبسط المصطلحات لتعريف عملك على نطاق واسع. هذه هي الكلمات التي يجب أن تقوم بترتيبها بالفعل. يتم استخدامها لبدء عملية تطوير المزيد من أفكار الكلمات الرئيسية. بمجرد التوصل إلى بعض الكلمات الرئيسية الأولية، يمكنك استخدام برنامج تحسين محركات البحث (SEO) الخاص بك للإنشاء بالآلاف.
أسهل نصيحة حول كيفية العثور على كلماتك الرئيسية الأولية هي تدوين بعض العبارات التي تصف أفضل منتجاتك وخدماتك. قسّم عملك إلى مواضيع عامة واختر بعض الكلمات الرئيسية القيمة لكل موضوع. نتيجة لذلك، ستخرج ببعض الكلمات الرئيسية الأكثر صلة والتي ستكون نقطة البداية لبحث أوسع عن الكلمات الرئيسية لتحسين محرك البحث.
يمكن القول أن نقطة البداية الأفضل هي تصفح التنقل في موقعك والبحث في الدليل عن مصطلح الكلمة الرئيسية:

المثال أعلاه هو دليل لمتاجر تجزئة للمعدات الخارجية، وتقريبًا كل عنصر في الدليل هو فكرة جيدة للكلمات الرئيسية. ما عليك سوى مطابقة بضع كلمات معًا وستحصل على ملابس رجالية وأحذية نسائية وملابس ثلجية - عشرات الكلمات. يمكنك الحصول على المزيد من خلال الاستكشاف يتم عرض الفئات الفرعية وفلاتر المنتجات وأوصاف الشركة في الجدول أدناه.
الخطوة 2: اختر أداة تحسين محركات البحث التي تريد استخدامها
قد تسأل، كيف أقوم بالبحث عن الكلمات الرئيسية مجانًا. هناك الكثير من أدوات تحسين محركات البحث في السوق، مجانية ومدفوعة، بسيطة ومتقدمة. ومع ذلك، بالنسبة لهذه المقالة، سنقتصر على بعض أدوات البحث عن الكلمات الرئيسية الأكثر شيوعًا وموثوقية. أربعة من هذه الأدوات هي محركات البحث نفسها - كل منها بتركيز مختلف قليلاً، والخامس عبارة عن مجموعة من الأدوات التي لا تجمع بين طريقة واحدة، بل تسع طرق مختلفة للبحث عن الكلمات الرئيسية.
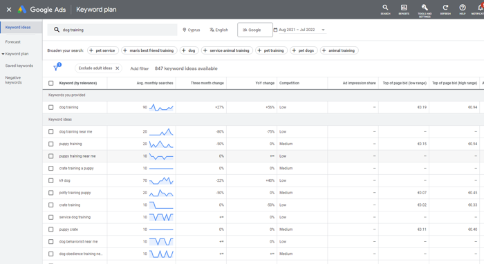
مخطط الكلمات الرئيسية من إعلانات Google
ربما يكون Google Keyword Planner هو المكان الأول لإجراء بحث عن الكلمات الرئيسية. الطريقة التي يعمل بها مخطط الكلمات الرئيسية هي أنك تضيف بعض الكلمات الرئيسية الأولية وتقوم بإنشاء قائمة ضخمة من الكلمات والعبارات المتشابهة. يمكنك استخدام مقاييس مثل حجم البحث والمنافسة لتقييم بياناتك ونطاقات عروض الأسعار، يمكنك تنظيف بياناتك عن طريق إزالة النتائج الخاصة بالبالغين أو العلامات التجارية أو الكلمات الرئيسية السلبية. في النهاية، قد ينتهي بك الأمر بقائمة قصيرة من الكلمات الرئيسية التي تشبه إلى حد بعيد كلماتك الرئيسية الأولية، لكنها لا تزال مكانًا جيدًا للبدء.

هناك شيء واحد يجب أخذه في الاعتبار وهو أن برنامج إعلانات Google تنبئي للإعلانات، لذا لا يمكن إصدار سوى الأحكام النسبية. على سبيل المثال، إذا كانت الكلمة الرئيسية (أ) تحتوي على 3500 استعلام شهريًا وكانت الكلمة الرئيسية (ب) تحتوي على 1500 استعلام شهريًا، فنحن لسنا متأكدين مما إذا كانت هذه الأرقام دقيقة، لكن يمكننا أن نفترض أن الكلمة الرئيسية الأولى من المحتمل أن تجلب حركة مرور أكثر من الكلمة الرئيسية الثانية. يعرض إعلانات Google العدد الإجمالي لتوقعات Google لتلك الكلمة الرئيسية عبر الويب، بينما لا تعرض Search Console سوى الاستعلامات التي تسببت في ظهور صفحتك في نتائج بحث Google.
على الرغم من أن إعلانات Google هي أداة قوية للبحث عن الكلمات الرئيسية التي أنشأتها Google والتي توفر إحصاءات البحث مباشرة من المصدر، إلا أنها توفر إحصائيات أساسية للغاية - إذا كنت تريد أن يكون بحثك شاملاً، فستحتاج بالتأكيد إلى استخدام أدوات تحسين محركات البحث الأخرى من أجل استكماله .
Google Search Console
على عكس مخطط الكلمات الرئيسية، يتم استخدام Google Search Console للبحث عن تلك الكلمات الرئيسية التي قمت بترتيبها بالفعل. الهدف هو اكتشاف الكلمات الرئيسية التي توشك على الحصول على أعلى مراكز SERP ومنحها دفعة بسيطة. تعال إلى التفكير في الأمر، هذه الكلمات الرئيسية لديها بالفعل فرصة أفضل في الترتيب من الكلمات الرئيسية جديد - أنت في منتصف الطريق.

انتقل إلى أداء البحث> نتائج البحث وتحقق من مرات الظهور. تعرض Search Console متوسط موضع كل كلمة رئيسية تقوم بترتيبها وعدد مرات الظهور والنقرات التي تلقيتها منها. يمكنك معرفة ما يبحث عنه جمهورك حسب الصفحة والبلد والجهاز. تسمح الأداة بتصفية ما يصل إلى 1000 كلمة رئيسية، ولكن من المنطقي التركيز لقد بذلت مزيدًا من الجهد في تلك العبارات التي قد تحتل مرتبة أعلى - تحقق من أفضل 20 منشورًا لدينا.
اتجاهات جوجل
مطلوب بعض البحث في ميدان اللعب لتقدير ما يجب اعتباره حركة مرور كافية. على سبيل المثال، في منطقة كبيرة مثل خدمات السفر، قد تحتوي الكلمة الرئيسية على 10 آلاف - 100 ألف عملية بحث شهريًا، بينما في بعض المجالات المتخصصة مثل معدات القفز بالمظلات، يكون حجم البحث أقل كثير من.
تقدم Google Trends نظرة عامة حول كيفية أداء موضوع ما خلال فترة زمنية محددة، مما يمنحك نظرة ثاقبة على الاستعلامات الموسمية. يمكنك الآن عرض المؤشرات ونتائج الاهتمامات عبر مختلف المواقع وقنوات البحث على الويب ؛ يمكنك فحص ومقارنة المصطلحات وتحليل الموضوعات والاستفسارات ذات الصلة التي كانت شائعة محدد.

بنج ويب ماستر
بالإضافة إلى Google، لا يمكن تجاهل محركات البحث الأخرى. وفقًا لـ Global Statcount، فإن Bing و Yahoo يمثلان 10 ٪ من سوق محركات البحث الأمريكية. لذا، احترس من Bing Webmaster الذين لديهم تحليلات قوية لحجم البحث.

يوفر Bing نظرة عامة مثل Google على أداء البحث. على سبيل المثال، يمكنك التحقق من كيفية أداء الكلمة الرئيسية على SERPs بمرور الوقت أو عند تغيير متوسط الموضع في الصفحة المقابلة. تمامًا مثل إعلانات Google، فهو يقترح أفكارًا من خلال عرض كلمات رئيسية مشابهة للبحث ذات الصلة للكلمة الرئيسية الرئيسية. تذكر أن مخطط الكلمات الرئيسية يعرض عمليات البحث المدفوعة، بينما يعرض Bing عمليات البحث العضوية.
Rank Tracker
Rank Tracker يعتبر حقًا وحشًا لأداة الكلمات الرئيسية. تسع طرق مختلفة للبحث عن الكلمات الرئيسية لـ SEO، وأكثر من عشرين من أدوات البحث عن الكلمات الرئيسية، وأطنان من المقاييس، وخيارات الفرز والتصفية، وتتبع الموقع - كل ذلك في مكان واحد. يتكامل مع Google Search Console و Keyword Planner.
اعتمادًا على نهج البحث عن الكلمات الرئيسية، يمكنك استخدام الكلمات الرئيسية الأولية أو مواقع الويب المنافسة لإنشاء أفكار كلمات رئيسية جديدة. كل إدخال بحث مصحوب بمجموعة من مقاييس تحسين محركات البحث: حجم البحث، والمنافسة، والصعوبة، ومعلومات تكلفة النقرة، من بين أمور أخرى. الفضاء الوظيفة قابلة للتخصيص، وأنت حر في إضافة وإزالة المعايير لراحتك.
الخطوة 3: إنشاء قائمة كلماتك الرئيسية
الآن بعد أن أصبحت لديك كلماتك الرئيسية الأولية، دعنا نتعمق في بعض أساليب البحث عن الكلمات الرئيسية ونرى كيفية استخدام Rank Tracker:
فجوة الكلمات الرئيسية
تعد Keyword Gap طريقة رائعة للتحقق مما يجيده منافسوك على موقعك. ما عليك سوى إضافة مجال (أو مجالات) منافسك، واختيار المعامِلات التي تريد المقارنة بها، وسترى الكلمات الرئيسية لمنافسيك الأفضل أداءً.

بحث المنافس
إذا كان موقعك جديدًا نسبيًا، فهناك وحدة بحث منافسة حيث يمكنك البحث عن الموضوعات ذات الصلة والكلمات الرئيسية ذات الصلة حسب المجال والموضوع. اكتشف كيف تتقاطع مع المنافسين الآخرين واعثر على كلماتهم الرئيسية المجمعة - يمكنك بالتأكيد دمجها في المحتوى الخاص بك أيضًا.

الاستعلام عن الاقتراحات الآلية
جرب أدوات الإكمال التلقائي بناءً على توقعات البحث من Google و Amazon و YouTube والمزيد. استخدم الكلمات الأساسية الأولية لتوليد اقتراحات الكلمات الرئيسية حول كيف يميل الأشخاص إلى التعبير عن استفساراتهم. اجمع بين طرق البحث ذات الصلة لمحاولة الخروج بفكرة آخر.

أسئلة ذات صلة
تستخلص طريقة البحث عن الكلمات الرئيسية هذه الأسئلة ذات الصلة من مقتطف رمز Google المقابل. بيت القصيد من الأسئلة الشائعة هو أنها مرتبطة ارتباطًا وثيقًا بالبحث الصوتي. غالبًا ما تكون الكلمات الرئيسية التي تم إنشاؤها بهذه الطريقة كلمات رئيسية طويلة للمحادثة ؛ وهي رائعة لإنشاء صفحات الأسئلة الإجابات والأدلة وتحسين صفحاتك للبحث الصوتي.
TF-IDF
TF-IDF هي طريقة إحصائية لتقييم أهمية كلمة معينة للوثيقة. تزداد الأهمية بالتناسب مع عدد المرات التي يتم فيها ذكر الكلمة. تقوم الأداة بتحليل أفضل 10 منافسين لديك وتجمع كلماتهم الرئيسية المشتركة. ستساعد هذه الميزة في اكتشاف السياق المناسب وتحسين صفحتك بالمرادفات والمصطلحات ذات الصلة.
Word combinations
ميزة تركيبة الكلمات هي في الأساس محدد كلمات رئيسية عشوائي. ألقِ كلمتين وسيختلط ويتطابق حتى يستنفد كل التركيبات الممكنة. النقطة المهمة هي أنه قد لا يكون لديك الاستعلام تم تكوينه مثل المستخدمين الآخرين، لذلك قد تجد كلا شكلي الكلمة في المقام الأول مع فرص تصنيف أفضل.
الخطوة 4: تصفية البيانات الخاصة بك
بعد اكتمال البحث، قد يكون هناك الآلاف من الكلمات الرئيسية المحتملة في وضع الحماية - يتم حفظ جميع مصطلحات الكلمات الرئيسية التي تم البحث عنها تلقائيًا. لن تعمل جميعها من أجل موقعك، لذا فإن هدفنا التالي هو تحسين قائمة الكلمات الرئيسية الأولية وتقليل الجهد اليدوي على مراحل لاحقة.

تحديد معاملات التصفية
هناك العديد من الطرق المختلفة لتقليل قائمة كلماتك الرئيسية إلى حجم يمكن التحكم فيه، ويعتمد الاختيار إلى حد كبير على تفضيلاتك الخاصة. فيما يلي بعض المعلمات الأكثر شيوعًا المستخدمة لفلترة قوائم الكلمات الرئيسية:
طول الكلمة الرئيسية
كلما كانت الكلمة الرئيسية أقصر وكلما كان المصطلح أوسع، زاد عدد الزيارات التي ستجلبها، ومع ذلك، كلما قل عدد التحويلات التي ستحصل عليها. وبالمثل، كلما طال طول كلمتك الرئيسية، قل عدد الزيارات التي ستجلبها وزاد معدل التحويل. وفقًا لأحدث أبحاثنا حول الكلمات الرئيسية طويلة الذيل، فإن أكثر من 80٪ من استعلامات البحث تتكون من 1-4 كلمات. قد تكون نصيحة مُحسّنات محرّكات البحث النموذجية لموقع البدء هي: استخدام كلمات رئيسية طويلة الذيل (3+) لترتيبها، ثم، عندما تنمو لتصبح موقعًا أقوى، اتبع كلًا من الكلمات الرئيسية قصيرة الذيل وطويلة الذيل.
حجم البحث
هذا ما تحتاجه محركات البحث للكلمات الرئيسية. لن تجلب الكلمات الرئيسية ذات حجم البحث المنخفض جدًا أي حركة مرور ملحوظة، ويمكنك إزالتها بأمان من عمليات البحث. قد تجلب الكلمات الرئيسية ذات حجم البحث الأعلى مزيدًا من الحركة، ولكن المنافسة قد تكون أكثر حدة.
صعوبة الكلمات الرئيسية
يوضح هذا المقياس مدى قوة الصفحة عالية الترتيب لأي كلمة رئيسية معينة، ومدى صعوبة التغلب عليها. يحسب متتبع الرتبة درجة الصعوبة لكل تصنيف صفحة في العشرة الأوائل لكلمة رئيسية. بعد ذلك، احسب متوسط درجة الصعوبة للمتسابقين العشرة - هذه هي الصعوبة الكلية للكلمة الرئيسية. كلما كان كلما زادت القيمة، زاد الجهد الذي تحتاجه للاستثمار في تصنيفات الكلمات الرئيسية الخاصة بك.
كلمات لا صلة لها بالموضوع
هناك طريقة أخرى للتخلص من الكلمات الرئيسية غير المرغوب فيها وهي تطبيق المرشحات على الكلمات الرئيسية غير ذات الصلة. يمكنك استبعاد مواقع الويب غير الملائمة أو العلامات التجارية غير الملائمة أو أي كلمات أخرى تعتقد أنها تمثل كلمات رئيسية منخفضة الجودة. بالمناسبة، الأداة لديها خيار تطبيق مرشح سلبي قبل البدء Keyword Research - تعمل هذه الطريقة عندما تعرف بالفعل المصطلحات التي تريد استبعادها.
تطبيق المرشحات
الآن بعد أن أصبحت معتادًا على بعض معلمات المرشح الأكثر شيوعًا، دعنا نتدرب على تطبيقها في متتبع الرتب:
1. في وحدة البحث عن الكلمات الرئيسية لمتتبع التصنيف، انقر فوق رمز المسار إلى التحويل في الزاوية اليمنى العليا من مساحة العمل. ستظهر نافذة مشروطة مع خيارات التصفية.
2. انقر فوق إضافة عامل تصفية وحدد عمليات البحث> أكثر> على سبيل المثال 250 (عمليات البحث الشهرية لكل عبارة كلمة رئيسية).
3. انقر فوق إضافة عامل تصفية وحدد صعوبة الكلمات الرئيسية> أقل من> 40 (لا تتردد في زيادة أو تقليل المواقع الأقوى أو الأضعف).
4. انقر فوق إضافة عامل تصفية وحدد الطول> أكثر من 2 (لا فائدة من اثنتين أو أقل، ولكن لا تتردد في اختيار كلمات رئيسية أطول).
5. أضف العديد من المرشحات كما تريد، باستثناء تلك الكلمات التي لا تعتقد أنها ذات صلة.

6. ثم انقر فوق "موافق". سيتم تحديث مساحة العمل الخاصة بك ولن تظهر سوى عبارات الكلمات الرئيسية التي تحتوي على أكثر من كلمتين، وأكثر من 250 عملية بحث، وأقل من 40 صعوبة، ولن تظهر أي كلمات غريبة.
7. اضغط على Ctrl + A لتحديد كل الكلمات الرئيسية في طريقة العرض المفلترة. انقر بزر الماوس الأيمن فوق التحديد وانقر فوق إضافة تسمية إلى السجلات المحددة وقم بتسميتها بتسمية ذات معنى (مثل حجم بحث مرتفع).

حتى الآن، تمكنا من تحديد الكلمات الرئيسية المهمة التي من المرجح أن تجلب لنا حركة المرور - واستغرق الأمر بضع دقائق فقط. يمكنك تطبيق فلاتر إضافية للإشارة إلى الكلمات الرئيسية التي تتطابق مع أي معايير محددة أو إزالتها بسرعة. عندما تكون جاهزًا، اختر الكلمات الرئيسية التي ستكون قلب موقع الويب الخاص بك موقع الويب الخاص بك وانقر فوق زر وحدة Move to Target Keywords في جزء الخيارات العلوي.
الخطوة 5: إعطاء الأولوية لكلماتك الرئيسية
يعد تقسيم المناطق طريقة رائعة لتحويل الفوضى إلى نظام. دعنا نقسم الكلمات الرئيسية التي تختارها في النهاية ونعطيها الأولوية حتى يسهل إدارتها وتنفيذها في إستراتيجية تحسين محركات البحث الخاصة بك. المعايير العالمية لتجزئة مُحسّنات محرّكات البحث هي الدلالات، ونية الباحث، وحجم البحث، والمنافسة.
Semantic segmentation
ينشئ Rank Tracker تلقائيًا مجموعات دلالية أو مجموعات موضوعية للمصطلحات المستهدفة الخاصة بك. يمكنك إعادة تسميتها يدويًا وإنشاء مجموعات جديدة ودمجها وإعادة تجميعها ونقلها لاستهداف الكلمات الأساسية كمجموعة.
في الآونة الأخيرة ، قام SEO PowerSuite بتحديث أداة تجميع الكلمات الرئيسية في Rank Tracker لإعطاء المزيد من المرونة لإدارة مجموعات الكلمات الرئيسية. الجديد هو وظيفة السحب والإفلات للسماح لك بنقل الكلمات الرئيسية بسرعة بين المجموعات.

في المثال أعلاه، يضع Rank Tracker جميع الكلمات الرئيسية المتعلقة بملابس نباتية في مجموعة موضوعية. في الجزء العلوي، يمكننا رؤية العدد الإجمالي لعمليات البحث والمنافسة وحركة المرور المتوقعة لمجموعة الكلمات الرئيسية بأكملها. على سبيل المثال، إذا أضفنا صفحة عن الملابس النباتية وحالفنا الحظ في حالة جيدة يمكننا الحصول على 1.4 ألف زيارة إضافية شهريًا. إذا كان لدينا بالفعل صفحة مخصصة للملابس النباتية، فيمكننا تخصيص المجموعة بأكملها لتلك الصفحة. يمكن لهذا التقسيم الدلالي الأولي توفير الوقت الفعلي.
Segmentation by intent
فكرة الموقع الفعال هي أنه مرئي على الويب، ويستهدف الجمهور المطلوب، ويلبي الهدف العام للمستخدم. يمكن للمرء أن يميز ثلاثة أنواع رئيسية من نية الباحث:
- معلومة
- تحقيق
- عملية
على سبيل المثال، أراد أحد الباحثين العثور على أفضل سترات واقية من الرياح للأطفال عبر الإنترنت. كل هذه العبارات تتعلق بالمفهوم الشائع لمعاطف الترنش، لكن من الواضح أن لديهم نوايا مختلفة. من غير المحتمل أن تنطبق جميع هذه الكلمات الرئيسية على نفس الصفحة.
بالإضافة إلى ذلك، تربط العديد من الدلائل التنقل (عندما يحتاج المستخدم إلى الانتقال إلى صفحة معينة) واستعلام العلامة التجارية (عندما يحتوي مصطلح البحث على اسم علامة تجارية) بقصد المستخدم.
هناك طريقة للتمييز بين الاستعلامات المعلوماتية والاستقصائية والمعاملات بناءً على المفردات. ينشئ الأشخاص استعلامات بمخطط متسق إلى حد ما لكل نوع. كل ما علينا فعله هو تحديد هذه الأنماط في بياناتك.
يلخص الجدول التالي المؤشرات المعجمية النموذجية لكل نوع من أنواع الاستعلام. تذكر أنه من الأفضل تحديد هذه المقاييس على أساس كل حالة على حدة لمكانتك المحددة، حيث أن لكل صناعة مصطلحات وتعبيرات محددة.
معلوماتية | تحقيقي | المعاملات |
أفضل طريقة أحتاجها أين كيف أفعل ذلك كيف أفعل ذلك من أجلك كيف .. استخدام [اسم المنتج] كيفية بناء كيفية معرفة كيفية عمل برنامج تعليمي ما يجب توجيهه | قارن قارن قارن بين أفضل بدائل الأطفال البديلة للأزواج للفتيات والرجال والرجال والرجال للمبتدئين وكبار السن والطلاب والنساء | شراء الخصم عبر الإنترنت حيث يمكنني الشراء حيث يمكنك شراء رموز القسيمة الرخيصة حيث يمكنك شراء خصومات المخزون أو تجاوز الرموز الترويجية لبطاقة الائتمان الترويجية لمراجعة المخزون الترويجي مع Paypal للحصول على تخليص أرخص |
سنقوم الآن بتحسين قائمة الكلمات الرئيسية الخاصة بنا مرة أخرى في الوحدة الفرعية لخريطة الكلمات الرئيسية لـ Rank Tracker.
1. انقر فوق رمز مسار التحويل في الزاوية اليمنى العليا. سيظهر مربع حوار مرشح متقدم.
2. حدد لعرض النتائج التي تفي بأي من المعايير التالية.
3. أضف عوامل التصفية التالية لجميع مؤشرات التداول (لا تتردد في استخدام الجدول أعلاه كمرجع):
- الكلمة الرئيسية> تحتوي على> [مؤشر المعاملات 1]
- الكلمة الرئيسية> تحتوي على> [فهرس المعلمة 2]
و أكثر من ذلك بكثير. يرجى الاطلاع على لقطة الشاشة أدناه.

4. سيعيد Rank Tracker قائمة العبارات التي تحتوي على أي كلمة تقدمها. اضغط على Ctrl + A لتحديد كل الكلمات الرئيسية، ثم انقر بزر الماوس الأيمن فوق التحديد.
5. لا تتردد في تسمية هذه المصطلحات بعلامات ذات مغزى مثل المعاملات. لجعل الأمور أسرع وأسهل، يمكنك تحديد النوع المستهدف لكلماتك الرئيسية حسب اللون عن طريق تحديد "تعيين علامات اللون" في قائمة السياق.
ارجع إلى الخطوة 1 لتصفية الكلمات المفتاحية الاستقصائية والمعلوماتية وتمييزها بطريقة مماثلة.
تعمل هذه العملية فعليًا مع أي مكان مناسب يناسبك، ولكن هناك العديد من المعايير التي قد ترغب في تقسيم كلماتك الرئيسية وفقًا لها. قد تشمل مجموعات عبارات الكلمات الرئيسية الشائعة الأخرى ما يلي:
- الكلمات الرئيسية ذات العلامات التجارية مقابل الكلمات الرئيسية غير المتعلقة بعلامة تجارية
- "ثمار متدلية" (أو "مكاسب سريعة")
- أهم المحولين
- الكلمات المفتاحية حسب الجغرافيا
الخطوة 6. بناء خريطة الكلمات الرئيسية
تعيين الكلمات الرئيسية هو عملية تقوم فيها بتعيين مصطلحات بحث لصفحات معينة على موقع الويب الخاص بك. ما هي فوائد خرائط الكلمات الرئيسية؟ هذه ليست مجرد عملية تخطيط.
هل سمعت عن Keyword Breakdown؟ باختصار، إذا كانت صفحات متعددة من موقع الويب الخاص بك ذات صلة بنفس استعلام البحث، فستتنافس هذه الصفحات مع بعضها البعض على الترتيب في SERPs. ونتيجة لذلك، يقل احتمال وصول هذه الصفحات إلى صفحة البحث الأولى.
من ناحية أخرى، يمكن أن تساعدك خريطة الكلمات الرئيسية في تجنب تجزئة الكلمات الرئيسية والتأكد من أنك تستخدم كلماتك الرئيسية باستمرار وترتيب الكلمات الرئيسية المناسبة لجميع صفحاتك. من ناحية أخرى، يمكن لرسم الخرائط أيضًا اكتشاف المشكلات الخاصة بالصفحة بسهولة.
لإنشاء خريطة كلمات رئيسية، تعد صعوبة الكلمات الرئيسية مهمة جدًا لأنها تحدد إلى حد كبير مدى احتمالية تصنيف كل صفحة من صفحاتك بشكل جيد في SERPs. الحيلة هي استخدام المقاييس التي لها سلطة تحسين محركات البحث على الصفحة حتى تتمكن من استهداف مصطلحات أكثر صعوبة بصفحات أكثر موثوقية.
النتائج التي تحتوي على أقل من 33 من المرجح أن تؤدي بشكل أفضل في بحثك. تلك التي تتراوح من 34 إلى 66 هي أصعب قليلاً، لكنها لا تزال تستحق القائمة. الأشخاص الذين تزيد أعمارهم عن 66 عامًا ليسوا إخواننا بالتأكيد، فهم يذهبون إلى سلة المهملات دون أي ندم.
في وحدة مخطط الكلمات الرئيسية، حدد كلمة أساسية وانتقل إلى علامة التبويب الصعوبة. انقر فوق زر التحديث وسترى ترتيب صفحة موقع الويب الخاص بك للكلمة الرئيسية المحددة في محرك بحث محدد وقائمة من أفضل 10 منافسين.
الآن، دعنا نرى مثالاً على كيفية تعيين الكلمات الرئيسية لصفحة مقصودة في مشروع وإنشاء خريطة كلمات رئيسية لموقع الويب.
1. في الوحدة الفرعية لتعيين الكلمات الرئيسية، حدد الكلمة الأساسية أو مجموعة الموضوعات التي ستستهدفها بصفحة مقصودة واحدة.
2. انقر بزر الماوس الأيمن للتحديد. في قائمة السياق، انقر فوق تعيين كلمات رئيسية محددة للصفحات المقصودة.

3. في النافذة المشروطة التي تنبثق لنا، أدخل عنوان URL لصفحة تسجيل الدخول. عندما تكون في شك، اختر صفحة بها حركة مرور وسلطة أعلى.

4. كرر الخطوات الثلاث المذكورة أعلاه لكل صفحة مقصودة.
5. بمجرد الانتهاء، انقر فوق الصفحة المقصودة أعلى قائمة مجموعة الموضوعات. ستجد هنا خريطة كلمات رئيسية - قائمة بالصفحات المقصودة والمصطلحات التي ستستهدفها في كل صفحة.

لا تقم بتعيين كلمات رئيسية أكثر تنافسية لصفحات أقوى، مثل صفحتك الرئيسية. ستكون الكلمات الرئيسية التي تختارها مناسبة كصفحات صفقات حيث يمكن لعملائك المحتملين اتخاذ بعض الإجراءات القيمة (الشراء، التسجيل، إلخ). بالطبع، قم فقط بتعيين الكلمات الرئيسية لصفحات الويب ذات الصلة من الناحية اللغوية.
لماذا كل هذا؟
يعد البحث عن الكلمات الرئيسية استكشافًا رائعًا، ولا ينبغي أن يكون جزءًا من تحسين محركات البحث فحسب، بل يجب أن يكون مصدر إلهام لعملك. مع قائمة كلمات رئيسية فعالة، من المؤكد أنك سترتفع وتستهدف الجمهور المناسب، مما يعني أنك تتجه إلى موقع ويب قوي وذي سمعة طيبة.
الخاتمة:
في ختام هذا الدليل الشامل حول كيفية البحث عن الكلمات الرئيسية بفعالية، يتضح لنا أن اختيار الكلمات المناسبة ليس مجرد خطوة ضمن خطوات تحسين محركات البحث، بل هو العمود الفقري الذي يحدد مسار استراتيجية الـ SEO بأكملها. فالكلمات الرئيسية ليست مجرد أدوات للوصول إلى جمهورك المستهدف، بل هي الجسر الذي يربط بين ما تقدمه من محتوى وما يبحث عنه المستخدمون على الإنترنت.
عندما تقوم باختيار الكلمات الرئيسية بعناية وتدمجها بشكل استراتيجي في محتواك، فإنك لا تحسن من ترتيب موقعك في نتائج البحث فقط، بل تزيد من فرص جذب الزوار الذين يهتمون بما تقدمه حقًا. هذه الزوار، بدورهم، يمكن أن يتحولوا إلى عملاء أو مشتركين أو حتى سفراء لعلامتك التجارية، مما يعزز من مكانتك في السوق ويزيد من تأثيرك.
لقد تطرقنا في هذا المقال إلى أهمية استخدام الأدوات المتاحة لتحليل الكلمات الرئيسية وفهم توجهات الجمهور، وكيفية استغلال الكلمات ذات الذيل الطويل لاستهداف فئات محددة من المستخدمين. بالإضافة إلى ذلك، فإن اتباع نهج ديناميكي وتحديث استراتيجيتك باستمرار وفقًا للبيانات والتحليلات الحديثة يمكن أن يمنحك ميزة تنافسية في عالم التسويق الرقمي سريع التغير.
في النهاية، يبقى أن نقول إن البحث عن الكلمات الرئيسية ليس نهاية الطريق، بل هو بداية رحلة نحو تحسين مستمر وتفاعل أعمق مع جمهورك. لذا، حافظ على الابتكار والتجديد في استراتيجيتك، واستمر في التعلم والتكيف مع التحولات التي تطرأ على مجال الـ SEO، لتظل دائمًا في مقدمة السباق الرقمي. باستخدام المعرفة والأدوات الصحيحة، يمكنك تحقيق نتائج مذهلة تعكس جودة محتواك وقوة علامتك التجارية.
هل لديك أي اقتراحات لتقارير البحث الثاقبة عن الكلمات الرئيسية؟ شاركنا بالتعليق في الأسفل.
